MT/T 1061-2008 树脂锚杆玻璃纤维增强塑料杆体及附件
- 发表时间:2022-10-20
- 来源:共立欧宝网页版登录入口
- 人气:
1 范围
本标准规定了树脂锚杆玻璃纤维增强塑料杆体及附件的产品分类、技术要求、试验方法、检验规则、标志、包装、运输和贮存。
本标准适用于煤巷护帮锚杆支护用的树脂锚杆玻璃纤维增强塑料杆体(以下简称杆体)及附件。
2 规范性引用文件
下列文件中的条款通过本标准的引用而成为本标准的条款。凡是注日期的引用文件,其随后所有的修改单(不包括勘误的内容)或修订版均不适用于本标准,然而,鼓励根据本标准达成协议的各方研究是否可使用这些文件的最新版本。凡是不注日期的引用文件,其最新版本适用于本标准。
GB/T 2829—2002 周期检查计数抽样程序及抽样表(适用于生产过程稳定性的检查)
GB/T 10111—1998 利用随机掷骰子进行随机抽样的方法
GB 16413—1996 煤矿井下用玻璃钢制品安全性能检验规范
MT 146.1—2002 树脂锚杆 锚固剂
MT 146.2—2002 树脂锚杆 金属杆体及其附件
3 术语和定义
MT 146.1-2002 中确立的以及下列术语和定义适用于本标准。
3.1
玻璃纤维增强塑料杆体 fiber-glass reiuforced plastics bar of bolt
由玻璃纤维和树脂复合而成的树脂锚杆杆体。
4 产品分类
4.1 分类
4.1.1 杆体按外观形式分为麻花式杆体(M)、全螺纹式杆体(L)和粗糙表面式杆体(C)三类。
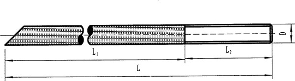
4.1.1.1 麻花式杆体端部带有左旋麻花形锚头,结构见图 1。

L-杆体长度;L1-锚头长度;L2-尾部螺纹段长度;D1-杆体直径;D2-锚头直径;D3-挡圈直径;δ-挡圈厚度
图 1 麻花式杆体
4.1.1.2 全螺纹式杆体表面加工成螺旋状,结构见图 2。

L-杆体长度;D-杆体直径;P-螺距
图 2 全螺纹式杆体
4.1.1.3 粗糙表面式杆体表面加工成凹槽、凸起、布纹等各种粗糙外形,结构见图 3。

L-杆体长度;L1-粗糙面段长度;L2-尾部螺纹段长度;D-锚杆
图3 粗糙表面式杆体
4.1.2 杆体按尾部螺纹材料分为金属锚尾杆体(J)和非金属锚尾杆体(F)两种。
4.2 规格
杆体规格应符合表 1 的规定。
表 1 杆体规格 单位为毫米
杆体直径 D | 杆体长度 L | ||||||
1400 | 1600 | 1800 | 2000 | 2200 | 2400 | 2600 | |
16 | + | + | + | + | |||
18 | + | + | + | + | |||
20 | + | + | + | + | |||
22 | + | + | + | + | |||
24 | + | + | + | + | |||
注:+号表示优先选用长度 | |||||||
4.3 标记
杆体标记形式如下:

示例:公称直径为 20mm,长度为 1800mm,杆体尾部结构为非金属材料的全螺纹式树脂锚杆玻璃纤维增强塑料杆体,可标记为MGSL20/1800F。
5 技术要求
5.1 外观
杆体外观应质地均匀,无气泡、无毛刺、无裂纹及其他影响强度的缺陷。
5.2 几何尺寸及偏差
杆体的几何尺寸及偏差应满足表 2 的要求
表 2 杆体的几何尺寸及偏差
长度偏差 mm | 直径偏差 mm | 杆体不直度 mm/m | 尾部螺纹长度 mm |
±10 | ±1 | ≤3 | ≥100 |
5.3 力学性能
杆体力学性能应符合表 3 的规定。
表 3 杆体力学性能
抗拉强度 MPa | 抗剪强度 MPa | 扭矩 N·m |
≥300 | ≥75 | ≥40 |
5.4 锚固力
杆体在锚固长度为 380mm±50mm 的条件下,其锚固力应不低于表 4 的规定。
表 4 杆体锚固力
杆体公称直径mm | 16 | 18 | 20 | 22 | 24 |
锚固力kN | 50 | 60 | 70 | 80 | 90 |
5.5 尾部连接部位、尾部螺纹及螺母承载力
杆体尾部连接部位、尾部螺纹及螺母承载力应不低于表 5 的规定。
表 5 杆体尾部连接部位、尾部螺纹及螺母承载力
杆体公称直径mm | 16 | 18 | 20 | 22 | 24 |
杆体尾部连接部位及螺纹承载力kN | 50 | 60 | 70 | 80 | 90 |
5.6 锚杆托盘
与杆体配套的托盘,优先选用碟形托盘,其承载力应不低于表 6 的规定;若托盘材料为脆性材料, 其承载力应大于表 6 规定值的 1.5 倍。托盘的规格尺寸不小于 100mm×100mm 或 φ100mm。
表 6 托盘承载力
杆体公称直径mm | 16 | 18 | 20 | 22 | 24 |
托盘承载力kN | 50 | 60 | 70 | 80 | 90 |
5.7 抗静电性能
杆体应具有抗静电性能。试件作抗静电性测试时,测得的试件表面的电阻值应不大于 3´108Ω(以测试所得算术平均值为准)。
5.8 阻燃性能
杆体应具有阻燃性。
试件作酒精喷灯燃烧试验时,当酒精喷灯移走后,每组六条试件的有焰燃烧时间总和不得超过 30s, 其中任何一条试件的有焰燃烧时间不大于 15s,每组六条试件的无焰燃烧时间总和不得超过 120s,其中任何一条试件的无焰燃烧时间不大于 60s。
以上为标准部分内容,如需看标准全文,请到相关授权网站购买标准正版。
- 2023-08-22欧宝网页版登录入口维修保养记录
- 2023-08-22欧宝网页版登录入口设施维修维护
- 2023-08-19欧宝网页版登录入口水池维修
- 2023-08-19欧宝网页版登录入口水炮维修
- 2023-08-19欧宝网页版登录入口线路维修
- 2023-08-19欧宝网页版登录入口维保服务系统
- 2023-08-19欧宝网页版登录入口主机维修维保大全
- 2023-08-19欧宝网页版登录入口维保作用
- 2023-08-18欧宝网页版登录入口维保工作联系单
- 2023-08-18欧宝网页版登录入口维保每年都要做吗
- 2023-08-18 欧宝网页版登录入口维保技术服务
- 2023-08-18欧宝网页版登录入口主板维修
- 2023-08-18欧宝网页版登录入口维保软件
- 2023-08-18欧宝网页版登录入口维保规章制度
- 2023-08-17欧宝网页版登录入口检测和维保
- 2023-08-17欧宝网页版登录入口维保检查
-
IG541混合气体灭火系统
IG541混合气体灭火系统:IG-541灭火系统采用的IG-541混合气体灭火剂是由大气层中的氮气(N2)、氩气(Ar)和二氧化碳(CO2)三种气体分别以52%、40%、8%的比例混合而成的一种灭火剂 -
二氧化碳气体灭火系统
二氧化碳气体灭火系统:二氧化碳气体灭火系统由瓶架、灭火剂瓶组、泄漏检测装置、容器阀、金属软管、单向阀(灭火剂管)、集流管、安全泄漏装置、选择阀、信号反馈装置、灭火剂输送管、喷嘴、驱动气体瓶组、电磁驱动 -
七氟丙烷灭火系统
七氟丙烷(HFC—227ea)灭火系统是一种高效能的灭火设备,其灭火剂HFC—ea是一种无色、无味、低毒性、绝缘性好、无二次污染的气体,对大气臭氧层的耗损潜能值(ODP)为零,是卤代烷1211、130 -
手提式干粉灭火器
手提式干粉灭火器适灭火时,可手提或肩扛灭火器快速奔赴火场,在距燃烧处5米左右,放下灭火器。如在室外,应选择在上风方向喷射。使用的干粉灭火器若是外挂式储压式的,操作者应一手紧握喷枪、另一手提起储气瓶上的


